B2C E-commerce
High-ticket sales
Tivic Health is a US-based health technology company that develops non-invasive bioelectronic devices to address chronic diseases and health conditions. Their flagship product, ClearUP Sinus Relief, is a handheld device designed to provide relief from sinus pain using electrical stimulation. The company focuses on creating innovative solutions that can help people manage pain and improve their quality of life without the use of drugs or invasive procedures.
Media Contour is a boutique digital agency specializing in conversion-focused website optimization, UX design, and data-driven growth strategies. With a strong track record helping health and wellness brands improve online performance, the agency partnered with Tivic Health to reduce friction in the purchase journey, engage visitors more effectively, and drive higher online sales.
The challenge: complex and long buying journey
Tivic Health had a few key challenges when it came to their product, ClearUP. First and foremost, they needed to get more eyes on the product and help potential customers really understand what it could do for them. ClearUP isn’t just another health gadget—it’s a high-ticket bioelectronic device that offers relief for sinus pain, but a lot of people visiting the site weren’t fully grasping its value. So, the first challenge was to improve product visibility and awareness.
Secondly, there was an issue with guiding visitors through the buying process. People would visit the site, but they weren’t moving smoothly from learning about ClearUP to actually deciding to buy it. Tivic Health needed a better way to nudge visitors along their customer journey—helping them go from just browsing to seriously considering making a purchase.
And lastly, while Tivic Health’s website was getting a decent amount of traffic, it wasn’t converting visitors into buyers as much as they needed. With a product like ClearUP, which requires more understanding and trust, Tivic Health needed a way to personalize the experience for each visitor, give them the right information at the right time, and ultimately get them to make a purchase.
That’s when Media Contour, the marketing agency managing Tivic Health’s site, decided to bring in Pathmonk.
The solution: educate and guide prospects
To tackle these challenges, Media Contour implemented Pathmonk to take advantage of our AI-powered personalization. Here’s what our software did:
- Analyzing visitor behavior: Pathmonk’s AI continuously monitored and analyzed how visitors interacted with the site. It tracked what pages they were visiting, how long they stayed, and where they seemed to be hesitating. This gave Media Contour valuable insights into what visitors were looking for and where they might be dropping off in the buying journey.
- Personalized experiences matching intent: Once Pathmonk understood each visitor’s behavior, it used that information to serve up personalized interactions, like product recommendations, reviews, or answers to common questions—tailored to each visitor’s intent and stage in the buying process. These personalized experiences helped keep visitors engaged and guided them toward a purchase decision.
- A/B testing AI-driven content: Media Contour used Pathmonk’s A/B testing to track its impact by applying the AI-powered personalization to only a segment of the traffic. This allowed them to compare results between visitors who experienced the personalized content and those who didn’t, giving clear insights into how well the AI was driving engagement and conversions.
Why did Media Contour choose Pathmonk instead of more traditional CRO tools such as Mutiny, Drift, Gong, or ClickFunnels?
- 1 month free pilot: To make the decision risk-free, Pathmonk offers a one-month free pilot. Once the results speak for themselves, Pathmonk becomes a trusted partner of any marketing team. If you want to benefit from a free 30-day pilot with Pathmonk, book your demo here.
- No manual work needed, effortless automation: Pathmonk generates customized user interactions automatically, eliminating the need for manual input and enhancing the efficiency of user engagement, ensuring each interaction is pertinent to the user.
- 5 min setup: Pathmonk offers flawless integration with various CRM systems, enabling easy synchronization and streamlined data management.
- Cookieless technology: Pathmonk operates without the use of tracking cookies, adhering to privacy regulations and catering to user preferences for enhanced data security.
The results: +65% sales increase
In just 30 days of using Pathmonk, Tivic Health achieved outstanding performance improvements:
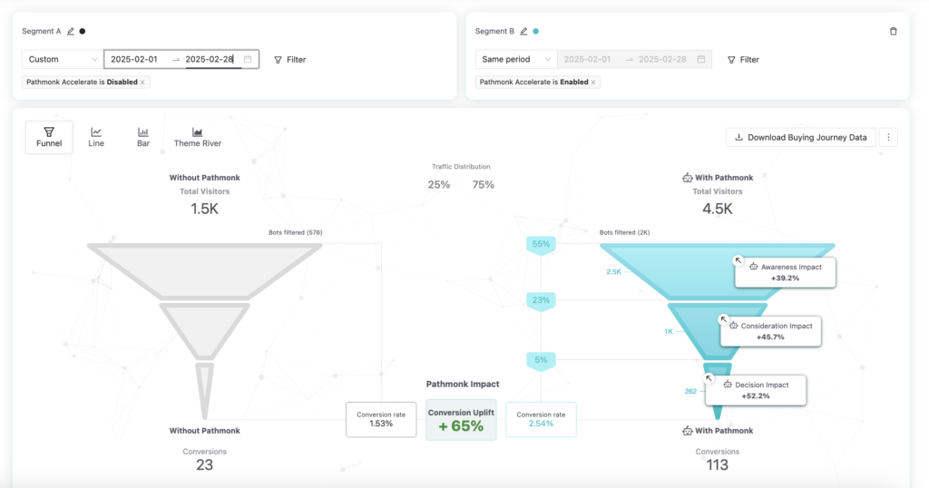
✅ +65% increase in conversion rate, from 1.53% in the 25% of traffic not exposed to Pathmonk, to 2.54% in the segment exposed to Pathmonk
✅ Conversions rose from 23 to 113 total sales across split traffic
✅ Improvements were driven purely by on-site optimization — no changes to traffic volume or ad spend
✅ Improved performance across funnel stages:
- +39.2% impact at the awareness stage
- +45.7% impact at the consideration stage
- +52.2% impact at the decision stage
How can we measure the exact impact of Pathmonk?
To ensure transparency and accurate ROI measurement, we strongly recommend running Pathmonk on a split segment of your traffic during the initial implementation phase.
This A/B setup allows you to clearly compare how visitors exposed to Pathmonk behave versus those who aren’t, with full visibility across every stage of the funnel.
In Tivic Health’s case:
- They started with a 25-75% traffic split, dedicating 25% of their visitors as a control group and exposing 75% to Pathmonk.
- After reviewing the first month’s results — where Pathmonk drove significantly higher engagement and conversions across awareness, consideration, and decision stages — they confirmed a +65% uplift in conversion rate.
- The team continued using a controlled A/B environment to monitor performance over time and confidently attribute the gains to Pathmonk’s impact.
This structured approach helped Tivic Health validate the results, build internal trust in the data, and make informed decisions about scaling personalization further.
Increase +180% conversions from your website with AI
Get more conversions from your existing traffic by delivering personalized experiences in real time.
- Adapt your website to each visitor’s intent automatically
- Increase conversions without redesigns or dev work
- Turn anonymous traffic into revenue at scale